Vertical Pressure Leaf Filter for Cooking Oil Decolorization
Description
Basic Info
- Model NO. JYBL
- Type Press Filter
- Mechanical Principle Pressure Filtration
- Performance Efficient Filtration
- Color Green/Blue/Silver
- Condition New
- Material Stainless Steel or Carbon Steel
- Item Activated Clay Decolorization Filter
- After-Sale Service Engineers Available to Service Machinery Overseas
- Dimension The Overall Dimension Depends on Filtering Area.
- Mesh Size 250 Mesh----300 Mesh
- Working Temperature <150 Degrees
- Working Pressure <0.6MPa
- Material of Leaf 316ss
- Layers of Leaf 5 Layers
- Transport Package in Wooden Case
- Specification Customized
- Trademark JOYE
- Origin Shanghai
- HS Code 8421299090
- Production Capacity 3000 Pieces/Year
Product Description
Introduction of Leaf Filter
We manufacture various kinds of leaf filters, which are also named as pressure filters and mainly used in edible oil industries. All the leaves are commonly made of 5 layers stainless steel mesh or carbon steel wire mesh including 2 layers fine filter mesh, 2 layers supporting mesh and 1 drain mesh. They are held together by a tubular frame and one or more pipes are mounted to let the filtered liquid flow out.

Types of Pressure Filters
There are two types of pressure filters: Vertical Pressure Leaf Filter and Horizontal Pressure Leaf Filter. Vertical leaf filter is mainly used for solid or liquid separation and well-suited for handling toxic, flammable and corrosive material. Horizontal leaf filter fits for batch processing applications which require high flow rates and safe operations with low solids removal.

More Details of Leaf Filter

Application
- Oil industry: oil filter for decolorization, oil filter for dewaxing, oil filter for filtering the crude oil
- Food industry: sugar, glucose, wine, fruit juice, soft drinks and so on
- Chemical industry: petrochemical industry, inorganic chemicals, organic chemicals (used in the process of the crystals separated from the catalyst for a variety of filtering separation).
- Environmental protection industry: rivers, lakes, water, sewage treatment station, water purification back to the swimming pool.

Feature & Advantage
- Reasonable structure, covering less area.
- Efficient filtration, higher precision, lower loss of material (no need the filter cloth, filter paper or paper element, but only consume the filter aid)
- Discharging the slag by automatic vibrating. Easy operation and reduce the labor intensity.
- The mesh is made of stainless steel. No need to be changed. The production can be continuous.
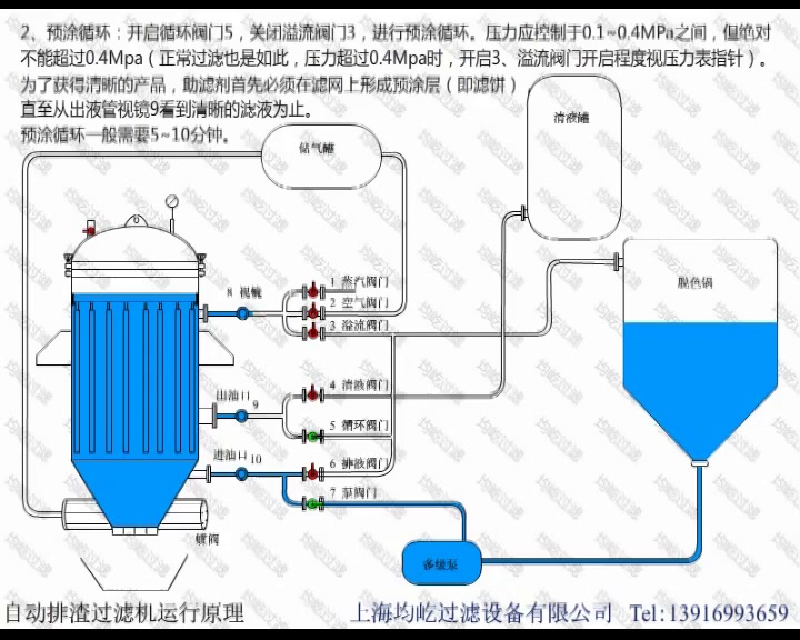
Structure and Working Principle

Different Models for Your Choice

Connection Diagram for your reference

Detailed Pictures


Our Service
Pre-service
Act as a good adviser and assistant of clients to enable them get rich and generous returns on their investments.
- Introduce the product to the customer in detail, answer the question raised by customer carefully;
- Make plans for choice according to the needs and special requirements of users in different sectors;
Sale service
- Ensure product with high quality and pre-commissioning before delivery;
- Delivery on time;
- Provide full set of documents as customer's requirements.
After-sale service
- Provide considerate services to minimize clients' worries.
- Assist clients to prepare for the first construction scheme;
- Install and debug the equipment;
- Train the first-line operators;
- Examine the equipment;
- Take initiative to eliminate the troubles rapidly;
- Provide technical support;
- Establish long-term and friendly relationship.
Service commitment
- Provide clients one-year warranty to make sure the machine work well;
- We always keep certain inventory level of spare parts, which means the replacements can be sent to you timely;
- Send every client a preferential quotation.
Warm Notice
In order to quote you the right Automatic Slag Discharging Filter with best price, we would like to get the following information included in your inquiry:
- What is the raw material? Material related characteristic? Does it corrosive, strong alkali or highly acid? Please confirm.
- What is the capacity per hour you need (kg/h)?
- What is the initial moisture and final moisture of finished products your require to get?
- What about the maximum heat temperature of raw material?
- What kind of fuel you use to heat the dryer? Natural gas, electricity, fuel oil or steam?
- Which equipment material do you like prefer? SUS304, SUS316L or Carbon steel?
- Provide us your country's electricity information, such as phases, voltage, HZ?
- How about dust collect requirements?
- Other special requirements?
Packing & Shipping
- Waterproof packing with the international export standard by 20ft, 40ft, 40hp container.
- Spare parts, Electric Motor and Power Cabinet will be packed in Wooden Case or Iron Box. Other equipment will be packed by Color-Stripes Plastic Cloth.
- Or as per customer's requirements.
Contact Us
${currentPro.title}